智慧校園人臉識別
第一章 系統概述
隨著經濟的發展,社會開放程度的提高,社會上的一些違法犯罪事件也日漸影響到學校校園。如何建立一個安全的校園環境,保障師生的學習、校園生活安全一直是教育部門和社會各界關注的焦點。特別是中小學校、幼兒園的校園安全建設尤其重要,中小學校師生均屬于安全防衛能力較弱的群體,大部分中小學生尚未成年,防范意識和自我保護能力比較弱。中小學校園安全問題,維系著社會的穩定,牽動著家庭的幸福,已成為全社會密切關注的話題,直接影響到和諧社會的建設。
據社會調查顯示,造成中小學校安全事故發生的原因,很大一部分是由外來的侵害造成的。針對以上事故原因,可以通過加強學生接送管理、校門進出人員管理、宿舍人員出入管理等來改善和避免。目前很多學校的智能化建設都是采用了智能IC卡系統等管理手段,但智能卡“只認卡不認人”的缺陷并不能給學校帶來真正有效的安全管理,冒用卡片進入校園或學生宿舍的事故時有發生。要杜絕此類情況就要保證進入校園、宿舍的人員身份得到驗證,校方可實時掌握到出入人員的身份信息。 而人臉識別技術具有識別的唯一性,身份鑒定不可仿冒,能很好地解決以上學校在安全管理方面存在的問題,為學生營造健康、安全的校園環境,這一生物識別技術的應用正在成為校園安全建設的新動向。
第二章 設 計 原 則
2.1 設計原則
本方案內部及外部人員出入管理是以使用者在人臉識別設備上的數據比對作為基礎,以計算機為后臺處理工具,全面實現對通道控制區內出入人員的自動化管理。同時根據使用者登記記錄能夠快速自動生成用戶所需的按時間等多種排序條件可查看人臉記錄和信息
(一)以人為本
“人”是主體,系統設計應緊緊圍繞著人們的實際需求,以實用、簡便、經濟、安全的原則,同時照顧到不同人群的需要,滿足用戶特定使用門禁功能。
(二)實用性
系統的功能應符合實際需要,不能華而不實,如果片面追求系統的超前性,勢必造成投資過大,離實際需要偏離太遠。因此,系統的實用性是首先應遵循的第一原則
(三)先進性
系統的設計和產品選用在投入使用時應具有一定的技術先進性,但不盲目追求尚不成熟的新技術或不實用的新功能,以充分保護用戶的投資。
(四)可靠性
系統的設計應具有較高的可靠性,在系統故障或事故造成中斷后,能確保數據的準確性、完整性和一致性,并具備迅速恢復的功能。
(五)實施的可行性
以現有成熟的產品為對象設計,同時還考慮到周邊信息通信環境的現狀和技術的發展趨勢,并考慮歸口管理的要求,使設計的方案現實可行。
(六)標準化、開放性
標準化、開放性是信息技術發展的必然趨勢,在可能的條件下,設計中采用的產品都盡可能是標準化、具備良好開放性的,并遵循國際上通行的通信協議。應用軟件盡量采用已商品化的通用軟件,以減少二次開發的工作量和利于日后的使用和維護。
(七)可擴充性
系統設計中考慮到今后技術的發展和使用的需要,具有更新、擴充和升級的可能。
(八)數據安全
采取必要的措施保障內各智能化系統數據的安全。
(九)易操作性
人臉識別智能化系統是面向各種管理層次使用的系統,系統及其功能的配置以能給用戶提供舒、安全、方便、快捷為準則,其操作應簡便易學,而絕不能因“智能”而給用戶帶來不便,甚至煩惱。
2.2人臉識別技術優勢
人臉識別技術,是基于人的臉部特征信息進行身份識別的一種生物識別技術。人臉識別系統集成了人工智能、機器識別、機器學習、視頻圖像處理等多種專業技術,該技術目前被廣泛應用于公安系統、安保系統、銀行系統等。
人臉識別技術擁有四大優勢:
1) 非接觸性:人臉驗證的過程不需要和設備、終端接觸,這與指紋、打卡方式完全不同。體驗感強,設備應為不會被頻繁觸碰,穩定性高,故障率低。
2) 自然性:人類識別物體特征第一感知就是通過眼睛的感官傳遞回大腦,人臉識
別技術是利用計算機深度學習人類感官回傳大腦的過程,所以人臉識別相較于其他的生物識別技術在使用和體驗上更加的自然,且不需要其他物體特征,不會發生丟失、被復制等問題。
3) 識別速度快精度高:由于計算機技術的發展,在固定樣本庫對比下,人臉識別速度已經可以提升至0.3秒/人次,且不同角度、佩戴眼鏡、化妝等改變面貌的行為也可以通過調整人臉識別算法來修正比對數據。
4) 人臉已經成為大數據時代重要數據源:通過大量區域內人臉識別、比對,利用大數據分析、挖掘等技術,可以完全掌握特定對象的行為軌跡或特定人群的活動范圍,過程中不需要人工干預,完全交由云計算、大數據系統來處理。
技術的發展和成熟,使得人臉識別成為了人工智能時代最熱門的技術門類和方向,推動各行各業應用人臉識別技術,用機器替代人工,極大程度改善和推動社會化行為中的效率和安全性。
2.3人臉識別系統應用效果
人臉識別系統建設思路,將項目中多個子系統進行融合,形成一套基于人臉識別技術數據融匯共享的綜合性管理平臺,整個系統真正實現“一體化、智能化、數字化”管理,加強綜合體內部的管理效率,保證學校的安全性
應用效果:
● 加強學校安全保障,減少安保力量
● 提高管理水平和工作效率
● 訪客來訪需要驗證身份,確保進入人員留有身份信息
● 提高學校智能化、現代化水平
第三章 學校需求分析
3.1校門出入口需求分析
學校大門的管理一般通過保安人員進行管理,這種方法存在一定安全隱患,如管理混亂、容易由于人為疏忽讓一些外來閑雜人員混入等。現在雖然很多學校大門采用了傳統的刷卡方式進入校區,但是很多學生卡片丟失問題對校區管理也存在一定的安全隱患,因此加強對校區安全的管理,防止外來閑雜人員進入,為學生提供安全、舒適的學習生活環境,刻不容緩。而使用人臉識別技術的智能門禁管理系統,既可以解決校方卡片的成本問題,又不用擔心卡片丟失以后的安全問題,最大限度的提高了校區的安全系數。
3.2宿舍管理需求分析
經過多年的努力,學校安防系統建設取得了顯著的成績,如監控系統、車輛管理系統、門禁管理系統等等,滿足了日常學校的基本安防需求,然后在宿舍管理這塊相對比較薄弱。現階段每個學校通常都有多棟宿舍樓,每棟宿舍樓內有上千學生入住,如何有效識別進出人員的身份并對其出入進行監管,是當前平安校園建設首要考慮的問題。宿舍出入口(門禁)控制系統的應用,可以有效的解決宿舍安全管理問題,該系統可以有效的區分合法學生身份信息,防止外來人員進入。也有一些學校嘗試購買安裝一卡通刷卡門禁、指紋門禁系統,但校園卡忘帶、校園卡借出、仿造指紋套等系統漏洞不能夠得到有效解決的情況下,也使得這些高價買入的門禁設備形同虛設。而使用人臉識別技術的智能門禁管理系統,則可有效解決以上問題。
3.3訪客管理需求分析
學校是人流量較大的地方,進出的人員有走讀的學生,看望學生的家長,拜訪教工的人員,送快遞人員,校內食堂工作人員,可能還夾雜著做推銷的以及少數不法分子,因此校園訪客管理工作尤為重要。而傳統的訪客管理手段無法滿足當前較為復雜的訪客管理需求,因此校園訪客管理系統需要引入智能化的訪客系統,降低人工工作量,提高工作效率,更好的利用記錄的信息,進行事前預防和事后追溯,從而提升學校的管理水平。
3.4 家長需求分析
學生的安全是由學校、家長和社會來共同完成的,但是現階段很多家長和老師無法實時掌握到學生到校、離校,住校學生歸寢、離寢的具體時間,給學生安全帶來隱患。
3.5 重點區域布控需求分析
學校重點區域,如學校大門口、重點機房等,需要嚴格控制準入權限,通過人臉識別系統對白名單之外的人員進行預警,對黑名單人員進行報警,避免非授權人員進入,引發風險。
3.6 教育局需求分析
區域教育信息化建設工作面臨一系列困難,首先是以往的工作缺少大量有效數據。以前類似學生學籍管理系統、教師管理系統、學生走讀和住宿比例等等,功能單一且分散,衍生出許多“信息孤島”,無法數據共享,很難用綜合分析來支持科學決策,數據的價值也就難以體現,束縛了教育的發展。
第四章 校園總體解決方案
4.1方案設計思想
利用人臉識別技術與軟件技術,實現完全智能和具有高安全性的身份鑒別驗證系統,配合門控裝置對校園出入口、宿舍出入口進行通行控制。校方管理者通過系統的數據查詢與分析功能,可實時掌握學生信息,維持安全的校園環境,提供一種優于其它方式的校園安全系統解決方案。
4.2方案的構成
深圳微云通智慧校園解決方案的核心技術是基于深度學習方法的計算機視覺算法,結合不同應用場景使用的硬件設備(圖像獲取單元、中央算法識別服務器)和軟件功能(標準軟件功能、云端管理服務)來滿足不同用戶的個性化需求。
整個智慧校園管理平臺采用B/S架構,其中包含學生管理、教師管理、學生到校統計、宿舍歸寢統計、請假管理、訪客登記、微信信息推送等等功能,如下圖

4.2方案拓撲圖

整套系統需要校園網和互聯網進行支撐,校園網負責設備的數據傳輸,互聯網主要用于微信公眾號的信息推送
根據不同的應用場景和識別方式需求,部署不同的設備形態:
場景 | 前端設備 | 可選設備型號 | 用途 |
學校大門 | 閘機伴侶+通道閘 | RZ8241W(閘機) RZ8240W(閘機) | 刷臉進出 |
宿舍樓大門 | 閘機伴侶+通道閘 壁掛式設備 | RZ8241W(閘機) RZ8240W(閘機) WYT9001W(壁掛) | 刷臉進出 |
學校大門門衛室 | 人證訪客機 | RZ8840W(桌面) | 訪客登記 |
學校重點區域 | 人臉抓拍攝像機+比對分析盒 | IF010x(動態)
| 陌生人抓拍 |
第五章 校門通行管理子系統
本章主要描述了人臉識別的校門通行管理系統的主要功能和架構。
5.1 校門通行子系統概述
本案設計中,針對學校大門出入口人員權限的管理需求,所有進出人員通道控制區域的人員均需人臉識別(或卡+人臉)認證后方可通行。
1. 所有學生和老師都在規定的時間內刷臉通行進出校園(進出時間可自行設定)
2. 學生在校內需外出或請假時憑老師在平臺上批準的外出申請,由門口保安進行放行
3. 學生在校外請假時需家長打電話通知老師(班主任)進行批準
4. 周末或節假日允許學生自由出入校園
5. 住校生除了周五下午放學,其他時間外出都報警或無權限出校(時間可自行設定)
5.2 拓撲圖

人臉識別閘機設備根據安裝方式的不同有兩種不同型號的選擇,第一種是立桿式的閘機伴侶,第二種是普通式閘機伴侶,客戶可以根據自己是需求進行選擇。
人臉識別閘機單通道的通行時間約25人/分鐘,以學校總人數1000人為例,預計通行時間與通道數量請參考下圖
通道數量 | 1通道 | 2通道 | 3通道 | 4通道 | 5通道 | 6通道 |
通行時間 | 約40分鐘 | 約20分鐘 | 約13分鐘 | 約10分鐘 | 約8分鐘 | 約7分鐘 |
5.3 系統主要功能
5.3.1 學生信息
學生信息按年級、班級進行分類,填寫學生信息包括學號、出生日期、入學時間、關聯家長等等。學生信息中還可以看到年級的班級總數、年級學生總數以及男生女生數量等等


5.3.2 班級信息管理
班級信息中包含所屬年級、班級名稱、入學年份、所屬班主任、班主任電話等等

5.3.3升級功能
通過班級升級功能,可以把班級所有人員往上升一級(如初一升級為初二),并且升級后班級人員的歷史通行數據不變

5.3.4畢業功能
通過班級畢業功能,可以把班級所有人員全部進行畢業處理,并且畢業后班級人員的歷史通行數據不變

5.3.5 到校記錄
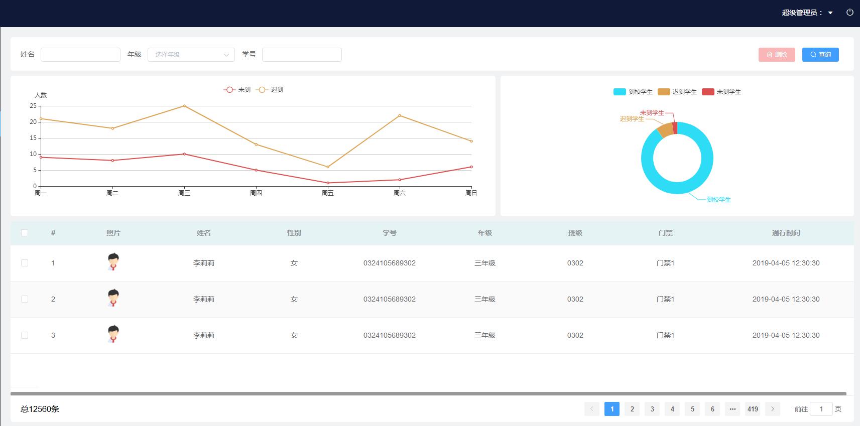
平臺系統可以實時顯示、記錄所有人員的通行記錄和遲到記錄,可在管理平臺中對每條通行記錄中人員信息(姓名、班級等)、時間、位置等信息進行查看。管理平臺可儲存所有的進出記錄、狀態記錄,可按不同的查詢條件通行和遲到信息。

5.3.6 到校時間段設置
設定學生到校的通行時間,超過規定時間的,平臺發送信息給家長和老師,可以設置多個時間段,如早上進校時間段、中午出校時間段、下午到校時間段和下午出校時間段等等。在規定時間外,學生無法通過刷臉進出校園

5.3.7 歷史到校記錄查詢
可以通過時間查詢學生的歷史到校記錄,歷史到校記錄是按照班級的方式進行排列的,方便用戶查詢

5.4 功能優勢
5.4.1 網絡布署簡易
人臉識別門禁設備通過TCP/IP方式部署,從而實現遠程聯網控制管理,通過管理平臺進行管理。
5.4.2 識別方式多樣
在人臉識別的基礎上,可以結合刷卡、刷身份證、遠程開門等多種驗證方式,來提高通行安全性。
5.4.3 安全性高
人臉信息作為人員自身攜帶唯一性的標志,杜絕了一卡多刷、丟卡、復制卡等問題,真正做到通行人員身份與通行授權合一,實現通行信息的精確記錄。
5.4.4 集成性高
系統提供二次開發接口,具有很好的開放性,可與更多系統集成。
5.4.5 消息推送
出入通行記錄實時推送,家長和老師能隨時掌握到學生的到校、出校情況
第六章 宿舍通行管理子系統
本章描述了基于人臉識別的宿舍通行管理系統的主要功能和架構
6.1系統概述
系統利用人臉識別和閘機相結合的技術,實時記錄每個進入到宿舍樓的學生信息,同時管理平臺實時統計分析學生歸寢時間、離寢時間等各種狀況,并通過微信公眾號將信息推送給老師和對應的家長,讓老師和家長隨時掌握學生的歸寢狀態,宿管也可以通過平臺查看到歸寢情況,避免了每次大規模查寢所耗費的人力物力。
6.2系統拓撲圖
&nbs